信服云*托管云--云主机初步了解
信服云*托管云--云主机初步了解

真机演示
通过网址访问登录
信服云网站:https://gz1.xyclouds.cn/
云主机概览

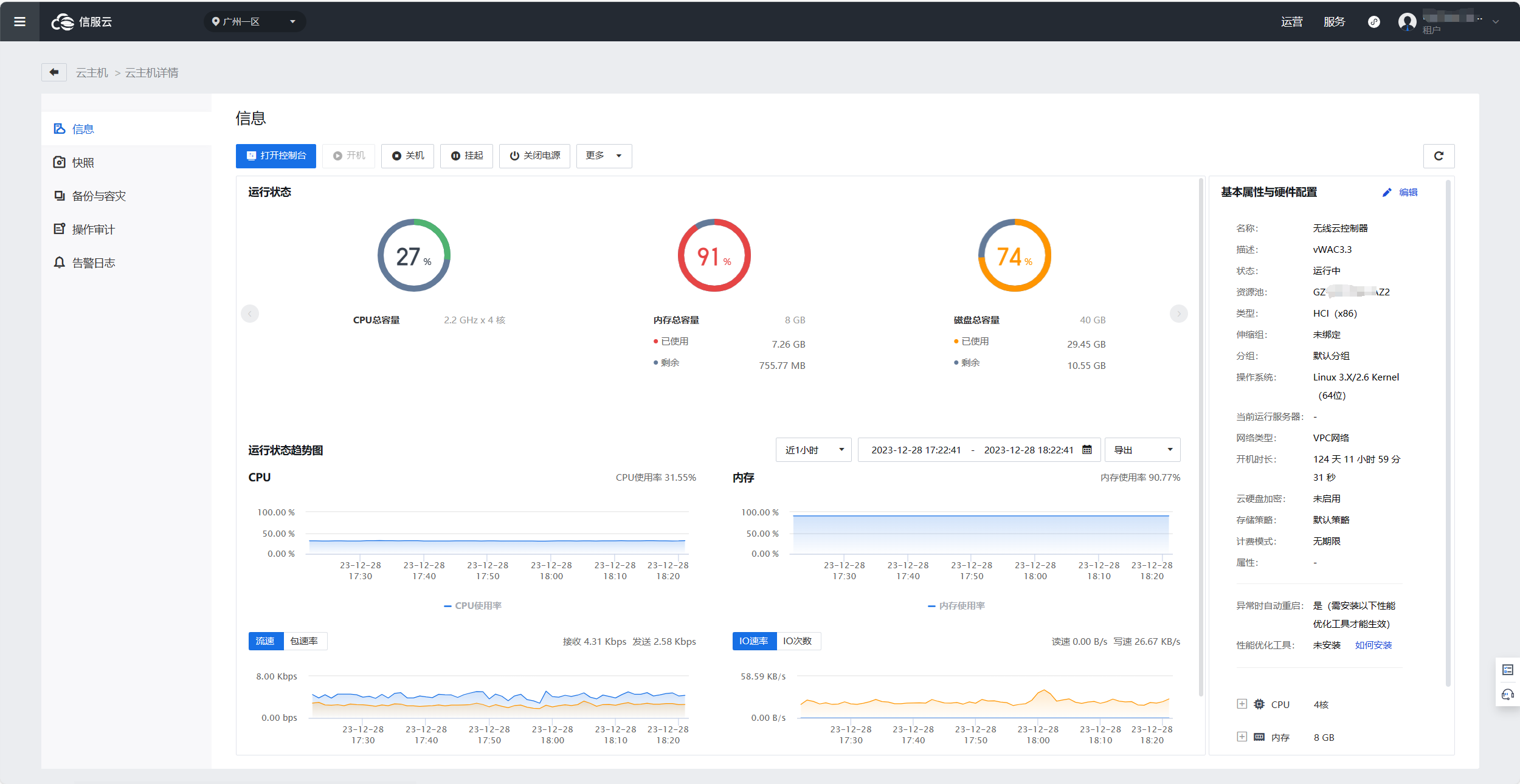
点击云主机名称可以查看详情

点击右侧基本与硬件配置,旁边的编辑,可以修改主机配置。

点击高级选项可以选择云主机的引导顺序

点击左侧可以看到信服云的更多业务

点击网络拓扑,可以看到云主机的网络拓扑图。

点击IP与带宽,可以设置云主机的带宽。

.gif)
👇👇👇
- 感谢你赐予我前进的力量
赞赏者名单
因为你们的支持让我意识到写文章的价值🙏
评论
匿名评论
隐私政策
你无需删除空行,直接评论以获取最佳展示效果

