Docker安装orion-ops-pro现代化、高颜值的一站式智能运维管理平台
Docker安装orion-ops-pro现代化、高颜值的一站式智能运维管理平台

介绍
-
orion-ops-pro 是一款现代化、高颜值的一站式智能运维管理平台,集资产管理、资产授权、批量执行、Web终端、WebSftp、角色管理、系统管理等功能于一体,致力于简化运维团队的治理工作。它是基于 orion-ops 的产品思路进行重构,技术架构升级,并优化了交互逻辑,让操作更快捷更友好。
特性
-
易用便捷: 极简配置, 开箱即用, 支持 Docker 部署方式。
-
资产管理: 支持灵活配置主机分组, 实现对主机、秘钥和身份的统一管理。
-
资产授权: 可将资产数据授权给指定角色和用户, 确保数据安全性。
-
权限控制: 全面管理用户角色, 支持动态菜单配置和强制下线等功能。
-
在线终端: 提供便捷的在线 Web 终端服务, 支持快捷命令、自定义快捷键和主题风格。
-
文件管理: 实现远程主机大文件的批量上传、下载和在线编辑等操作。
-
批量操作: 支持远程主机批量执行 shell 命令。
-
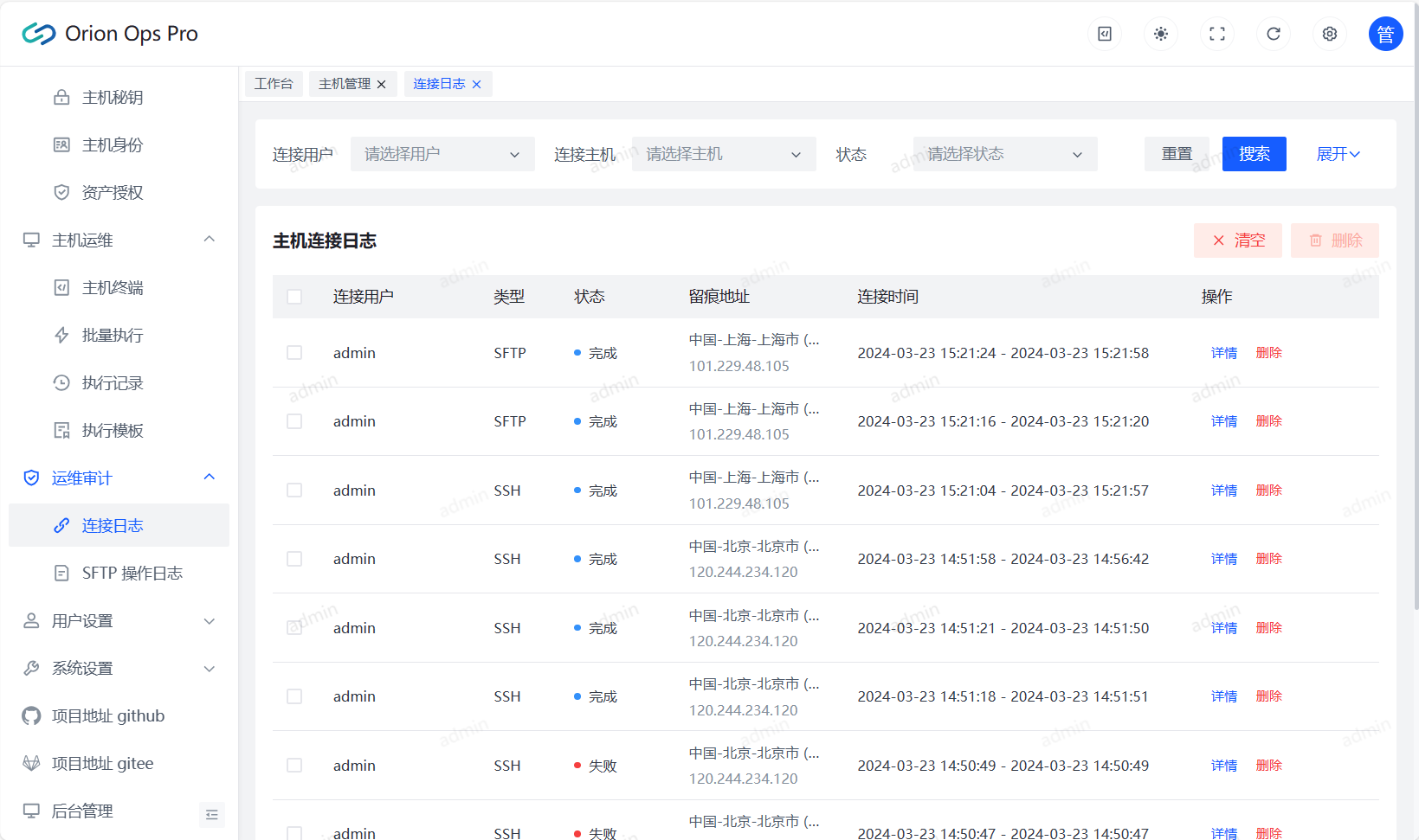
操作日志: 记录用户操作日志,确保操作可追溯, 提高系统安全性。
-
可扩展性: 前后端代码规范统一、代码质量高、健壮且易于阅读和扩展。
体验效果
-
账号:admin
-
密码:admin
-
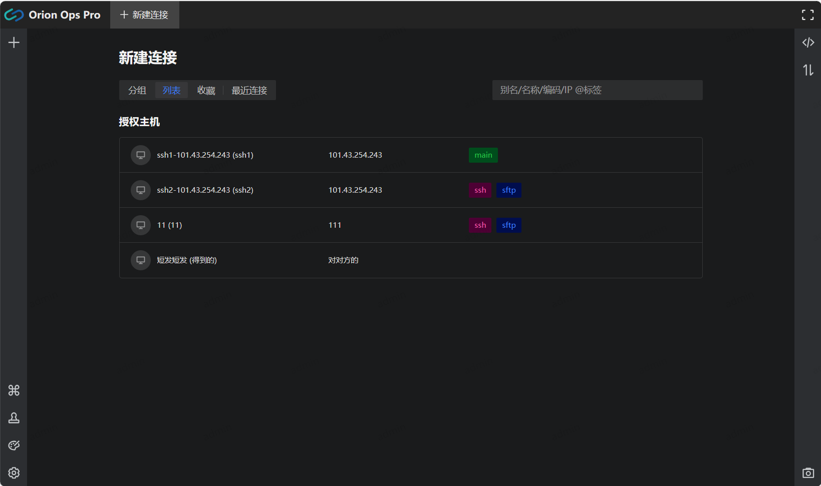
主页

-
资产管理

-
主机运维

-
运维审计

-
用户设置

-
系统设置

安装教程
docker-compose方式安装
-
演示以在群晖NAS系统上安装为例
-
群晖套件中心安装Git Server、Node.js v16或以上版本

-
打开群晖的SSH功能,使用终端软件进行连接,并切换到root状态下。
-
进入群晖的docker文件夹(你想将容器数据存储到哪就进哪个文件夹)
cd /volume1/docker -
克隆项目文件并进入项目文件夹
git clone https://github.com/lijiahangmax/orion-ops-pro.git && cd orion-ops-pro -
对项目文件夹进行授权读写权限
#项目文件夹路径换成你自己的 chmod -R 777 /volume1/docker/orion-ops-pro -
创建所需文件夹(官方配置里写的不对,需要自己创建。)
- 感谢你赐予我前进的力量
赞赏者名单
因为你们的支持让我意识到写文章的价值🙏
评论
匿名评论
隐私政策
你无需删除空行,直接评论以获取最佳展示效果

